1、梁与柱的连接
1.1 梁、柱之间的刚性连接结构有三种形式。
(1)梁翼缘、腹板、柱均采用全熔透焊,即全焊节点;
(2)梁翼缘与柱采用全熔焊,梁腹板与柱采用螺栓连接,即螺栓混合节点;
(3)梁翼缘、腹板、柱均采用螺栓连接,即全螺栓节点;

上图为三种类型的梁柱刚性连接节点。
1.2 梁柱刚性连接结构
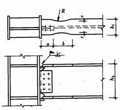
(1)工字梁与工字柱或箱形柱刚性连接详细结构:

上图为梁柱刚性连接的详细结构。
(2)工字柱、箱形柱通过悬臂梁截面与框架梁连接时,有两种结构措施: 悬臂梁和梁螺栓混合接头; b. 悬臂梁和梁完全用螺栓连接。

上图为柱与悬臂梁段的连接。
梁、柱刚性连接时,根据抗震设防结构,在梁翼缘上下500mm节点范围内,柱翼缘与柱腹板或箱柱墙板之间的组合焊缝宜采用全焊透凹槽。 焊缝。
1.3 提高梁柱刚性连接抗震性能的结构措施
对于有抗震性能要求的梁柱刚性连接,当遇到罕见的强震时,结构应保证钢梁先于节点破坏,以保证梁柱节点的安全,即“强震”。柱是弱梁,强节点是弱构件”的设计原则。
(1)骨形连接
骨连接通过弱化钢梁来保护梁柱接头。 这种骨形连接在日本比较流行。

上图为骨形连接
(2) 楔形盖连接
在不降低梁的强度和刚度的情况下,在梁端翼缘上焊接楔形盖板,以增强梁柱节点。



上图为梁端翼缘加装焊接楔形盖板的几种常见方法。
(3)外部加强板连接
对于箱形或圆形截面柱与梁之间的刚性连接,除采用骨形连接和楔形盖板外,还可采用外接加劲板。 接头的强度明显大于钢梁的强度。

1.4 工字形截面柱在弱轴处与主梁刚性连接
工字形截面柱与主梁弱轴方向刚性连接时,应在主梁翼缘相应位置设置柱水平加劲肋,柱竖向连接板宜设置设置在梁高范围内,其厚度宜分别与梁翼缘、腹板厚度相同。 厚度相同。 柱水平加劲肋、柱翼缘、腹板均采用全熔透坡口焊缝,竖向连接板与柱腹板采用角焊缝连接。 主梁、柱现场连接如图所示。


上图为工字柱弱轴与主梁的刚性连接。
1.5 梁柱节点域钢筋工字型
由上下水平加劲肋和柱翼缘围成的柱腹板简称为节点域。 在周边弯矩和剪力作用下,当节点域厚度不满足规范公式计算要求时,节点域内柱腹板应局部加厚或焊板。

上图显示了节点域周围的内力。

上图显示了节点域的加粗。
1.6 梁柱铰接连接
梁与柱之间的铰接分为:仅梁腹板连接和仅梁翼缘连接:




1.7 不等高梁、柱的连接
当柱两侧梁高度不等时钢结构节点板,应按两侧梁高差分别考虑。 当梁高差大于150mm时,两侧梁翼缘高度处应设置加强板。 当梁高差小于150mm时,梁高较小的梁端宜做成坡度小于1:3的变截面。 或设置倾斜加强筋。

上图为不等高梁、柱的连接节点。
2、各种截面柱的拼接连接
2.1 工字形截面柱拼接接头
柱拼接接头一般为刚性接头。 柱拼接缝宜位于框架节点塑性区之外,一般距框架梁1.3m左右。 考虑到运输便利、吊装条件等因素,立柱的安装单元一般采用二层或三层一层,长度小于12m。 根据设计和施工的具体情况钢结构节点板,柱的拼接可采用焊接或高强螺栓连接。
非抗震设计的焊接连接可采用部分熔透焊缝,坡口焊缝的有效深度不应小于板厚的1/2。 对于有抗震设防要求的焊接连接,宜采用全熔透坡口焊缝。
法兰一般采用全焊透坡口焊接,腹板可用高强螺栓连接。 柱腹板焊接时,上部柱腹板有K型坡口,需要进行穿透焊。 箱形截面柱的所有接头均应采用焊接,以利于全截面熔透。

螺栓焊 全焊

2.2 箱形柱焊接接头
高层钢结构中的箱形柱与下部钢混凝土结构中的十字形柱连接时,应考虑截面形式变化时的平稳力传递。 箱形柱的部分力应通过螺柱传递到混凝土上,另一部分力应传递到下面的十字形柱上,如下图所示。 在两断面连接处,十字形柱的腹板应伸入箱形柱内,形成两断面之间的过渡段。 延伸长度不应小于柱宽加200mm,即L≥B+200mm,过渡段宜为场形。 过渡段位于主梁下方并靠近主梁。
两截面连接处的上方和下方均应安装焊接螺柱。 过渡段螺柱的间距和排距宜为150mm,且不大于200mm。 沿十字形柱的总高度不应大于300mm。
对于钢混凝土十字型柱的拼接节点,由于截面内的腹板很难用高强螺栓连接,因此翼缘和腹板均应采用焊接。


2.3 变截面柱的拼接
当柱需要改变截面时,一般采用保持柱截面高度不变,仅改变翼缘厚度的方法。 如需改变柱截面高度,柱的变截面截面应由工厂完成,并尽量避开梁柱连接节点。 边柱可偏心,不影响外墙板的悬挂。 但应考虑上下柱偏心引起的附加弯矩,中心柱可不偏心。 柱的变截面处应安装水平加强筋或隔板。

上图是变截面工字柱的拼接。
对于小断面轧制方管或圆管,也可采用贯通式水平加劲隔板进行拼接,如下图所示。

3、各种截面梁的拼接连接
主梁施工现场拼接主要用于梁柱间全焊缝的外悬臂梁段和中梁段的连接。 其次,是框架-筒结构中间隔紧密的柱之间梁的连接。 拼接形式有:螺栓焊接连接、全焊接连接。 螺栓连接、完全焊接。

4、次梁与主梁的连接
次梁与主梁的连接通常设计为铰接连接。 主梁作为次梁的支撑,次梁可视为简支梁。 拼接形式如下图所示。 次梁腹板与主梁竖向加劲板采用高强螺栓连接(图a、b)。 当次梁内力和截面较小时,也可直接与主梁腹板连接。 (图c)。

当次梁数量较多、跨度和荷载较大时,次梁与主梁的连接宜设计为刚性连接。 此时次梁可视为连续梁,可以减少次梁的挠度,节省钢材。 次梁与主梁的刚性连接形式如下图所示。

5、主梁侧角撑
按抗震设计的框架梁,应在梁上、下翼缘可能发生塑性铰的地方设置横向支撑(一般为梁跨度距柱轴的1/8~1/10)。 侧向角撑可按轴压构件计算,并应满足长细比要求。

6、梁腹板洞口加固
当因管道通过而需要在梁腹板开孔时,应根据开孔的位置和尺寸来确定是否对梁进行加固。 当圆孔直径小于或等于梁高的1/3,且孔距大于孔直径的3倍时,并避免在梁端跨度的1/8范围内开孔,不需要提供加固。
当因洞口需要加固时,弯矩由梁翼缘承受,剪力由洞口断面腹板和孔周围的加强板承受。 圆孔可采用套管、环形补强板或在梁腹板上焊接V型加劲肋等措施进行加固,如下图所示。

当梁腹板上开矩形孔时,会对腹板的抗剪性能产生较大影响。 开口周围应安装加强板。 纵向加强板延伸穿过开口的长度不小于矩形孔的高度。 加劲肋的宽度即为梁翼缘的宽度。 1/2,厚度与腹板相同,如下图所示。

摘自:建筑工程出版社《钢结构设计手册》第三版、国家标准图册01SG519《多高层民用建筑钢结构节点详图》
无锡周博建筑设计有限公司专业从事钢结构、幕墙科研及科研成果转化。 在满足现行设计规范的前提下,为客户优化设计、控制投资成本,并提供工程施工图、详细零件图及后续施工的全过程。 技术支援。 工程造价估算、预付款、结算及决算、造价审计、司法造价鉴定。 服务热线:13862018653、13862018653